Profile

User's avatar
npub1l736...rzf5
npub1l736...rzf5
Загинув Вінс Зампелла — віцепрезидент ЕА, співзасновник Call of Duty, Titanfall та директор Battlefield. Він потрапив у ДТП у Лос‑Анджелесі, його автомобіль врізався в бетонне огородження і загорівся. image
🪟 #Microsoft обіцяє повністю відмовитися від мов програмування #C і C ++ на користь #Rust до кінця десятиліття, - представник компанії Гален Хант у публікації на LinkedIn. Метою цього рішення є бажання замінити найкритичніші системи на більш стабільний код. Під особливу увагу в цьому проекті припадають компоненти Windows та інші низькорівневі продукти. Для заміни коду будуть застосовані інструменти ШІ. image
📱🔵 #Samsung став основним постачальником оперативної пам'яті для #iPhone17, збільшивши свою частку до 60-70%, тоді як SK Hynix і Micron зосереджуються на високошвидкісній пам'яті для ШІ (HBM) і #Apple змушена більше покладатися на Samsung. image
🤖 #Anthropic представила версію свого чат-бота #Claude у вигляді розширення для браузера Google #Chrome. В рамках бета-тестування компанія відкрила доступ до Claude for Chrome для всіх платних передплатників. Нове розширення може від імені користувача відвідувати веб-сайти, заповнювати форми і виконувати заплановані дії, отримуючи доступ до кількох вкладок у процесі роботи. 🔗
🖥️🇺🇲 Американська компанія Paradox Customs, що займається збіркою комп’ютерів додала опцію «без оперативної пам’яті» до свого конфігуратора готових систем, через дефіцит RAM і зростання цін... image
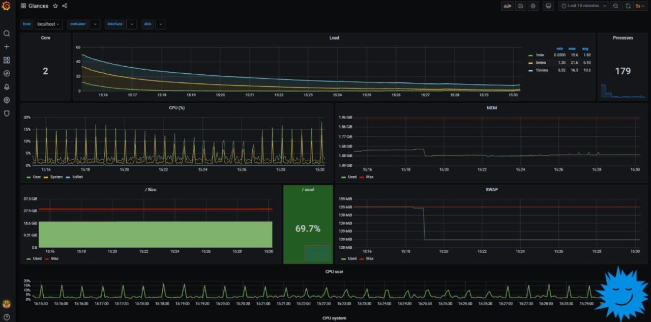
🐧 #Glances — моніторинг ресурсів у #Linux Термінальна утиліта, яка показує в реальному часі статистику по CPU, пам’яті, дисках, мережі та процесах Відстежує: • навантаження на CPU та температуру • використання пам’яті та середнє навантаження • процеси та їх кількість • мережеві інтерфейси та дискові операції • стан RAID, IRQ та сенсорів • вільне місце на диску й розподіл по папках • контейнери та їх ресурси • аптайм, алерти та інші корисні показники 🔗 image
🥷🎵 Хакери зламали бібліотеку #Spotify та отримали доступ до 86 мільйонів треків. Поки що хакери опублікували лише метадані музичних файлів, але найближчим часом обіцяють залити на торенти й самі треки. За їхніми підрахунками, це охоплює майже 99,6% всіх прослуховувань на Spotify. У Spotify визнали витік, але не підтвердили його масштаби.